Joomla 6 Mitteilung

Wir freuen uns mitteilen zu können, dass seit dem 14. Oktober 2025 alle unsere Joomla Erweiterungen mit Joomla 6 kompatible sind.

Für alle die gerade noch von Joomla 3 auf 4 aktualisieren: Anleitungen für die Joomla 4 Migration gibt es hier:

Es gibt eigenständige Dokumentationen Visforms Joomla 4, Visforms Joomla 5 und Visforms Joomla 6.

Forum

Visforms Subscription Inhaber können in unserem Forum Fragen stellen. Bitte mit dem entsprechenden Benutzer anmelden.
Jeder kann lesend auf das Forum zugreifen.

Bitte stellen Sie nur 1 Frage pro Thema.

Wichtige Angaben für fast jede Frage:
V1: Welche Visforms-Version läuft?
V2: Welche Joomla-Version läuft?
V3: Welche PHP-Version läuft?

Visforms Version 6.1.1 - Visforms Platzhalter einfügen

Mehr
4 Tage 21 Stunden her #12214 von raihe
Visforms Version 6.1.1, Subscription Version 6.1.1, Joomla 6.1.0 - PHP 8.4.20
+++
Hallo, 
bei der Version Visforms Version 3.14.11 gab es die Funktion Visforms Platzhalter in der Menüleiste. Per Klick auf diese Schaltflächer wurde eine Auswahl von Platzhaltern angezeigt - siehe Screenshot.
+++
Bei der Version Visforms Version 6.1.1, Subscription Version 6.1.1 vermisse ich diese Funktion.
Muss was auch immer voreingestellt werden?
Für einen Tip besten Dank im Voraus.
Beste Grüße
RaiHe
 
Anhänge:

Mehr
4 Tage 2 Stunden her #12215 von Administrator IV
Hallo RaiHe,

in Joomla 6.0.2 hat sich das Menu des Editors verändert.
Du findest den Button 'Visforms Platzhalter' als Eintrag in der Button-Listbox 'CMS Inhalt' im Editor-Menu:
vi-solutions.de/forum-uploads/administra...tion-text-editor.jpg

Liebe Grüße, Ingmar

:idea: I recommend you the new and up-to-date documentation for Joomla 6:
docs.joomla-6.visforms.vi-solutions.de/en/docs/
Please ask only 1 question per topic :-).

:idea: Ich empfehle Dir die neue und aktuelle Dokumentation für Joomla 6:
docs.joomla-6.visforms.vi-solutions.de/docs/
Bitte immer nur 1 Frage pro Thema stellen :-).

Mehr
4 Tage 14 Minuten her #12217 von raihe
Hallo,
vielen Dank für die Antwort.
Den Button 'Visforms Platzhalter" habe ich gefunden. Beim Anklicken erscheint die Ansicht, wie im Anhang zu sehen.
Muss ich vorab irgendwelche Platzhalter anlegen?
Beste Grüße
RaiHe
Anhänge:

Mehr
3 Tage 10 Minuten her #12218 von Administrator IV
Hallo RaiHe,

danke für den Screenshot.

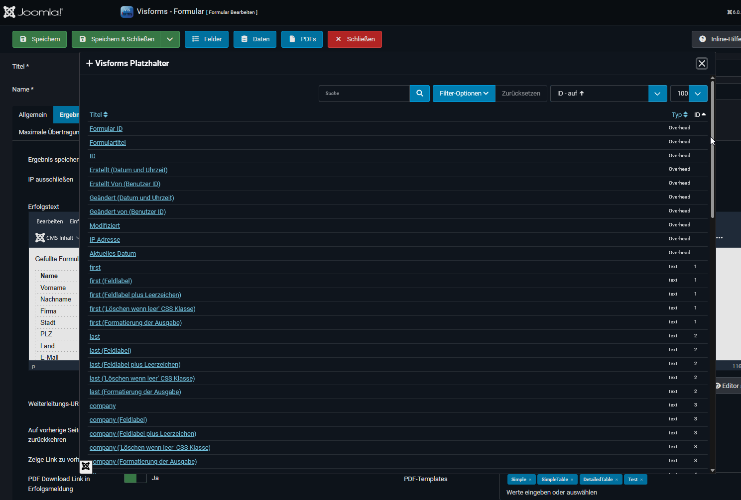
Nein, du musst keine Platzhalter zuvor anlegen.
Es erscheint die Liste aller zur Verfügung stehenden Platzhalter automatisch:
vi-solutions.de/forum-uploads/configurat...lect-placeholder.png

Dein Screenshot zeigt auch ein Problem mit einem Font für Zeichen (Aufwärts-Pfeil, Abwärts-Pfeil).

F1: Wo genau willst du den Platzhalter einfügen?
F2: Was sagt das aktivierte Debugger-Logging dazu?
F3: Sind Datei-Lade-Fehler oder andere Fehler in den Entwickler-Tools des Webbrowsers gelistet?

Zu F2:
Ein genauer PHP-Fehlerbericht wäre für uns sehr hilfreich.
Um einen genauen PHP-Fehlerbericht zu erhalten, aktiviere das maximale Debuggen in der Joomla Administration bevor du den Fehler nachstellst:

Dashboard --> Konfiguration, Reiter 'System', Parameter 'System debuggen' = 'Ja'
Dashboard --> Konfiguration, Reiter 'Server', Parameter 'Fehler berichten' = 'Maximum'

Zu: F3:
Layout mit CSS anpassen >> Die Entwickler-Tools verwenden:
docs.joomla-6.visforms.vi-solutions.de/d...kler-tools-verwenden

Falls dich das alles überfordert:

Die Frage ist, ob du uns ein Akeeba-Backup der Webseite zum Debuggen zur Verfügung stellen könntest.
Wir nutzen dazu die folgende Plattform: wetransfer.com/
Verwende die E-Mail-Adresse des Forums als Empfänger: forum (--at--) vi-solutions.de.
Zusammen mit einer genauen Beschreibung zur Reproduktion des Fehlers.

Liebe Grüße, Ingmar

:idea: I recommend you the new and up-to-date documentation for Joomla 6:
docs.joomla-6.visforms.vi-solutions.de/en/docs/
Please ask only 1 question per topic :-).

:idea: Ich empfehle Dir die neue und aktuelle Dokumentation für Joomla 6:
docs.joomla-6.visforms.vi-solutions.de/docs/
Bitte immer nur 1 Frage pro Thema stellen :-).

Mehr
1 Tag 20 Stunden her #12222 von raihe
Hallo und vielen Dank für die Info.
Habe mein geschildertes Problem gelöst.
Ich habe übersehen oder ausgeblendet, dass die jeweiligen Platzhalter entsprechend neu angelegt werden müssen - so in meiner damaligen Version unter Joomla 3.10.
Das aktuelle Ergebnis im Anhang.
Beste Grüße aus Gelsenkirchen
Raimund
Anhänge:

Mehr
1 Tag 2 Stunden her #12224 von Administrator IV
Hallo Raimund aus Gelsenkirchen,

danke für den zweiten Screenshot mit dem aktuellen Ergebnis.
Ich freue mich, dass du das oben geschilderte Problem gelöst hast.

Auf dem zweiten Screenshot sind keine Platzhalter zu sehen.
Auf dem zweiten Screenshot sind Formular-Felder in deinem angezeigten Formular im Frontend zu sehen.
Ich gehe davon aus, dass du ursprünglich Formular-Felder meintest.

Zur Klärung:

Platzhalter werden vom Anwender eingefügt.
Platzhalter existieren automatisch und werden in einer Liste angezeigt um eingefügt zu werden.
Manuelles Einfügen der Platzhalter ist ebenfalls möglich.
Dabei muss das Platzhalter-Format unbedingt beachtet werden.

Benutzerdaten >> Platzhalter-Arten:
docs.joomla-6.visforms.vi-solutions.de/d...s-placeholder-types/
Benutzerdaten >> Visforms-Platzhalter Nutzung:
docs.joomla-6.visforms.vi-solutions.de/d...s-placeholder-usage/

Unterstützte HTML Controls >> Feld-Typen des freien Basispakets
docs.joomla-6.visforms.vi-solutions.de/d...s-freien-basispakets

Liebe Grüße aus dem Odenwald, Ingmar

:idea: I recommend you the new and up-to-date documentation for Joomla 6:
docs.joomla-6.visforms.vi-solutions.de/en/docs/
Please ask only 1 question per topic :-).

:idea: Ich empfehle Dir die neue und aktuelle Dokumentation für Joomla 6:
docs.joomla-6.visforms.vi-solutions.de/docs/
Bitte immer nur 1 Frage pro Thema stellen :-).

Moderatoren: Administrator AVAdministrator IV
Powered by Kunena Forum